O Otimiza analisa constantemente o comportamento da sua farmácia para:
Tudo isso com recomendações automáticas, atualizadas em tempo real e adaptadas à sazonalidade da sua região.

| Tamanho da sua farmácia | Tempo médio sem automação | Tempo médio com automação |
|---|---|---|
| Pequena (até 1.000 SKUs) | 4 a 6 horas/semana | Redução de até 80% no tempo de gestão de estoque semanal |
| Média (1.000 a 5.000 SKUs) | 6 a 12 horas/semana | |
| Grande (+5.000 SKUs) | 12 a 22 horas/semana |
A gestão de estoque não precisa ser complexa, demorada ou reativa. Com o Otimiza você conta com uma inteligência artificial que monitora sua operação, identifica riscos e antecipa necessidades, garantindo equilíbrio entre giro, disponibilidade e rentabilidade.
| Recurso | Benefício direto |
|---|---|
| Alertas de ruptura e excesso de estoque | Antecipação de riscos e manutenção do giro saudável |
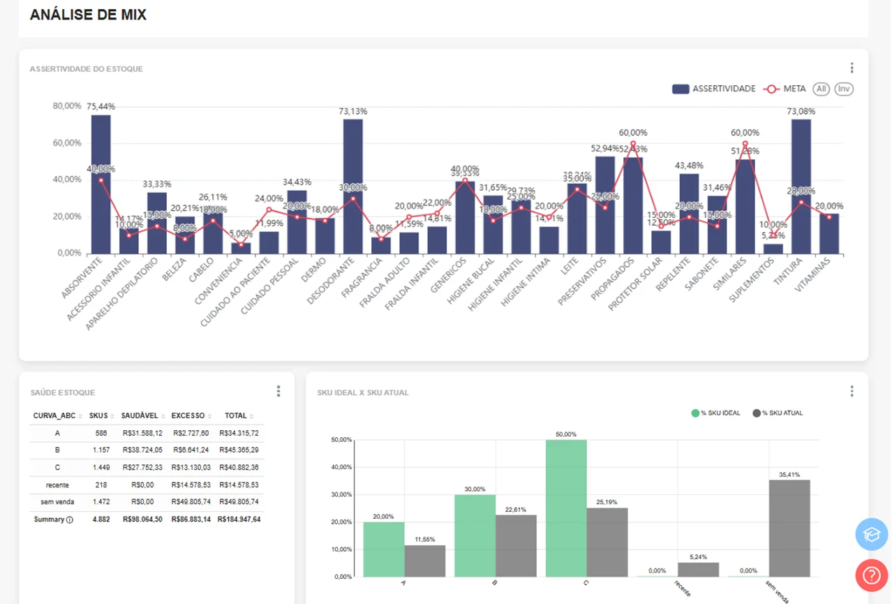
| Curva ABC personalizada | Investimento no que realmente vende |
| Análise de mix e giro por categoria | Estoque ajustado à realidade do mercado local da loja |
| Integração com compras e precificação | Decisões mais estratégicas e assertivas |
| Visão por uma ou mais lojas | Controle centralizado com autonomia local |
A eficiência na gestão de estoque é um dos principais fatores que diferenciam farmácias com boa performance financeira daquelas que enfrentam constantes desafios operacionais. Por isso, o Otimiza é ideal para gestores que:
Com uma gestão de estoque automatizada e inteligente, o que antes representava um desafio operacional passa a ser um diferencial competitivo para o seu negócio.